Close

Cómo funciona la gestión de problemas en Jira Service Management

Presentación

La gestión de problemas es el proceso de identificar y gestionar las causas de los incidentes con el fin de reducir el número y el impacto de los incidentes futuros.

Personajes gestionando problemas

La gestión de problemas es esencial para identificar y comprender las causas subyacentes de un incidente, así como para determinar el mejor método para eliminar el origen del problema. Un incidente puede finalizar una vez que el servicio se restablece y vuelve a estar en funcionamiento, pero hasta que se resuelvan las causas subyacentes y los factores que han contribuido, el problema persistirá.

La plantilla de gestión de servicios de TI de Jira Service Management incluye un flujo de trabajo de gestión de problemas predeterminado que se puede configurar para complementar el proceso de gestión de problemas. El flujo de trabajo de gestión de problemas admite las siguientes actividades complementarias recomendadas por ITIL:

  • investigación de problemas
  • identificación de soluciones alternativas
  • registro de errores conocidos

Te recomendamos que empieces con el flujo de trabajo predeterminado de Jira Service Management y lo vayas adaptando a tus necesidades empresariales específicas. Los agentes del proyecto de asistencia pueden crear una incidencia con el tipo de incidencia Problema. Esto traslada el registro del problema al flujo de trabajo de problemas recomendado.

El proceso de gestión de problemas

Un proceso de gestión de problemas sólido ayuda a los equipos a identificar y gestionar los orígenes de los incidentes en un servicio de TI. Si se diseña bien, un proceso de gestión de problemas coherente puede impedir que los incidentes se repitan y, sobre todo, evitar que se produzcan incidentes críticos. Es un componente básico de los marcos de ITSM.

Diagrama del proceso de gestión de problemas
  1. Detección de problemas: busca problemas de forma proactiva para poder corregirlos o identifica soluciones alternativas antes de que se produzcan incidentes.
  2. Categorización y priorización: supervisa y evalúa los problemas conocidos para organizar los equipos y que se encarguen de los más relevantes e importantes.
  3. Investigación y diagnóstico: identifica las causas subyacentes que contribuyen al problema y las mejores medidas para solucionarlo.
  4. Registro de errores conocidos: en ITIL, un error conocido es "un problema que tiene un origen documentado y una solución alternativa". Registrar esta información supone menos tiempo de inactividad si el problema desencadena un incidente. Este registro suele hacerse en un documento llamado "base de datos de errores conocidos".
  5. Creación de una solución alternativa (si es necesario): una solución alternativa es una solución temporal para reducir el impacto de los problemas y evitar que se conviertan en incidentes. No es la opción ideal, pero puede limitar el impacto en la empresa y evitar un incidente que afecte al cliente si el problema no se puede identificar y eliminar fácilmente.
  6. Resolución y cierre del problema: un problema se cierra porque se ha eliminado y ya no puede causar otro incidente.
Libro con una bombilla

Para obtener más información, consulta nuestra página Gestión de problemas.


Primeros pasos con la gestión de problemas en Jira Service Management

Cómo crear una incidencia con un problema en Jira Service Management

Los agentes del proyecto de asistencia pueden crear una incidencia con el tipo de incidencia Problema. Esto traslada el registro del problema al flujo de trabajo de problemas recomendado.

Una incidencia con problema se crea para registrar la información sobre un problema que se ha producido con el fin de que se pueda investigar. Si se gestionan correctamente, las incidencias con problema solicitan a los agentes que indiquen los errores conocidos y las soluciones alternativas en su base de conocimientos para:

  • ayudar a los agentes de asistencia a resolver incidencias y restaurar servicios,
  • reducir el tiempo de inactividad,
  • aumentar la calidad y la fiabilidad de la infraestructura de TI.

Para crear una incidencia con problema:

  1. Selecciona Crear.
  2. Selecciona Problema como tipo de incidencia.
  3. Introduce la información pertinente.
Campos predeterminados para solicitudes relacionadas con problemas

Jira Service Management te permite personalizar la información que se recopila de los clientes y que utilizan tus agentes mediante campos y pantallas de tipo de incidencia. Los campos ayudan a los agentes a investigar, evaluar y clasificar los problemas para generar informes o realizar consultas.

De forma predeterminada, incluimos los siguientes campos en la vista de problemas de los agentes. Si es necesario, puedes añadir campos personalizados.

Cómo personalizar el flujo de trabajo de un problema

Para personalizar el flujo de trabajo de un problema:

  1. En tu proyecto de asistencia, selecciona Configuración del proyecto > Flujos de trabajo.
  2. Selecciona el icono de edición () en la entrada titulada Flujo de trabajo de gestión de problemas para Jira Service Management.
  3. Usa el editor del flujo de trabajo para añadir o eliminar pasos y transiciones.

Consejos y prácticas recomendadas para la gestión de problemas

Combina las prácticas de gestión de incidentes y problemas para mejorar la calidad del servicio

En Atlassian, te recomendamos que integres tus prácticas de gestión de incidentes y gestión de problemas. Este enfoque proactivo permite entender qué ha provocado el incidente mientras se trabaja para resolverlo. Al ver la gestión de problemas como una extensión de tu práctica de gestión de incidentes, tendrás un único flujo de trabajo en lugar de un backlog. Prioriza la gestión de problemas para los incidentes que afecten a tus servicios críticos. Además, cuando los equipos no estén en modo de respuesta, el tiempo de inactividad puede ser un buen momento para adelantarse a los problemas y evitar incidentes futuros.

Prioriza las revisiones posteriores a los incidentes (PIR) como parte de tu práctica de gestión de incidentes

La creación de PIR garantiza que se aborden todas las causas subyacentes y los factores que contribuyen al incidente. El registro de problemas en Jira Service Management permite a los equipos hacer un seguimiento del progreso de una PIR y obtener métricas acerca de si consiguen mejoras en el servicio o se estancan cuando resulta difícil encontrar el origen de un problema.

Revisión posterior a incidentes en Confluence

Comparte las lecciones aprendidas y las mejoras lanzadas

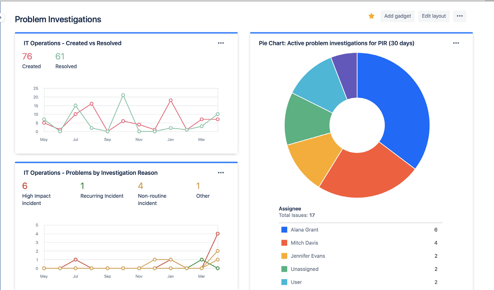
Comparte fácilmente el estado y los resultados de tus investigaciones de problemas mediante los paneles de Jira. La información puede incluir el volumen de problemas resueltos, las investigaciones de problemas activas y los motivos habituales de los incidentes. Esto permite a las partes interesadas seguir tu progreso y tus éxitos a lo largo del tiempo.

Paneles de Jira en los que se muestran las estadísticas de las investigaciones de problemas

Usa los paneles de Jira para compartir visualmente las tendencias de la investigación de problemas con las partes interesadas.

Evita los análisis reactivos del origen del problema

Los incidentes o problemas rara vez tienen un solo origen. Los mejores equipos valoran de forma global todos los posibles factores y realizan análisis sin buscar culpables. El análisis de problemas e incidentes debe ser una conversación abierta en la que se anime al equipo a hablar de los hechos sin temor a sanciones o represalias.


Inicio

Gestión de las incidencias

Inicio

Gestión de los cambios